Who am I

Le couteau suisse à l'heure de l'IA

Articles

REVIEW
Migrer ses secrets Kubernetes de Pulumi ESC vers SOPS + age

Migrer ses secrets Kubernetes de Pulumi ESC vers SOPS + age

Retour d'expérience sur la migration d'un gestionnaire de secrets SaaS vers du chiffrement Git-natif avec SOPS et age, intégré à ArgoCD via un Config Management Plugin.

28/02/2026
kubernetessecretsgitops
REVIEW
Comment fonctionne un STT : de l'onde sonore au texte

Comment fonctionne un STT : de l'onde sonore au texte

Suivez 'Bonjour, comment ça va ?' à travers chaque étape du pipeline : audio, spectrogramme mel, encoder, decoder, jusqu'à la transcription.

19/02/2026
whispersttmachine-learning
REVIEW
Mes guidelines de développement Go et Python - un retour d'expérience

Mes guidelines de développement Go et Python - un retour d'expérience

10 ans de freelance en tant que tech lead, toujours le même constat à l'arrivée : pas de conventions. Voici les guidelines Go et Python que j'ai construites au fil des missions.

07/02/2025
pythongolangdevtools
REVIEW
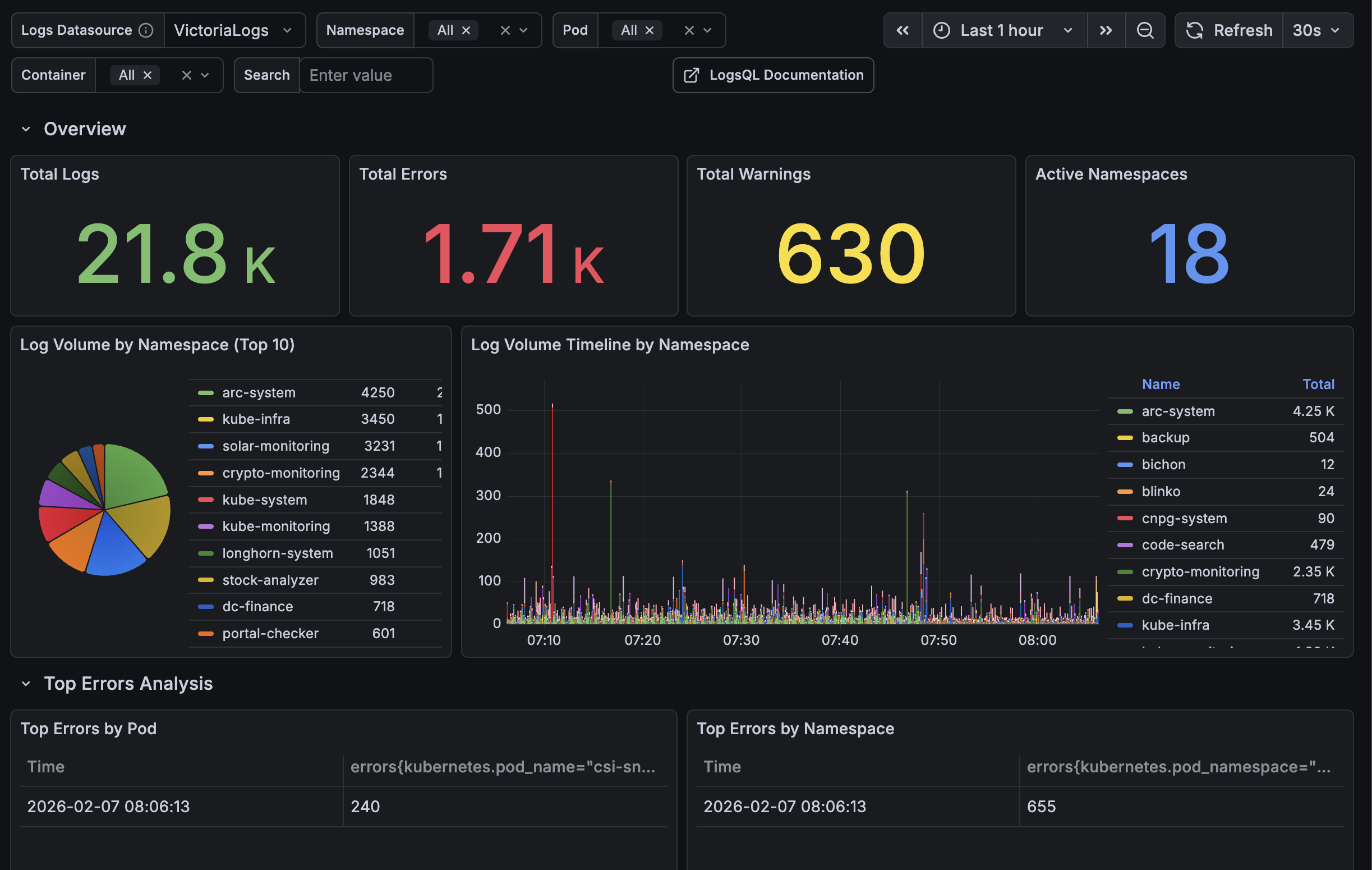
Vector + VictoriaLogs + Grafana : une stack de logging légère sur Kubernetes

Vector + VictoriaLogs + Grafana : une stack de logging légère sur Kubernetes

Mise en place d'une stack de logging complète sur RKE2 avec Vector, VictoriaLogs et Grafana. Parsing automatique de 10 formats de logs, catégorisation des erreurs, le tout déployé en GitOps via ArgoCD.

07/02/2025
kubernetesloggingvector
REVIEW
Portal Checker : un dashboard pour monitorer tous vos endpoints Kubernetes

Portal Checker : un dashboard pour monitorer tous vos endpoints Kubernetes

Un outil Python pour découvrir automatiquement vos Ingress et HTTPRoutes, tester leur disponibilité et détecter les APIs Swagger exposées.

07/01/2025
kubernetesmonitoringpython
REVIEW
Anatomie d'un LLM

Anatomie d'un LLM

Suivez 'Le chat mange' à travers chaque couche du modèle : tokenization, embeddings, attention, jusqu'à la génération.

05/01/2025
llmaimachine-learning
REVIEW
ArgoCD ApplicationSet Extension UI

ArgoCD ApplicationSet Extension UI

Une extension UI pour voir et gérer les ApplicationSets ArgoCD.

31/12/2024
argocdkubernetesreact
REVIEW
ArgoCD Plugin Filter : contrôler vos déploiements cluster par cluster

ArgoCD Plugin Filter : contrôler vos déploiements cluster par cluster

Un plugin ArgoCD pour activer ou désactiver finement vos déploiements sur chaque cluster via un simple fichier JSON versionné.

31/12/2024
argocdkubernetespython
REVIEW
FluxCD Viewer

FluxCD Viewer

Interface web légère pour visualiser les ressources FluxCD.

31/12/2024
fluxcdkubernetesgo